Overview
Budgee is a short-term cash flow forecasting tool built for Accountants, Bookkeepers and Business owners who need clear answers about cash. It turns Xero data into practical, forward-looking cash views you can trust.
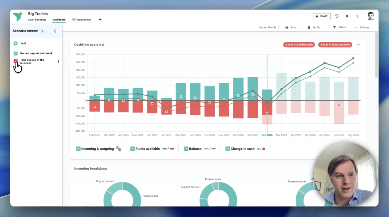
With Budgee, you can:
- View cash by day, week, month, or year
- Get right down to the transaction level
- Add scenarios, that you can turn on and off and see the result
- Share and collaborate with clients
- Keep forecasts up to date mid-month, without rebuilding spreadsheets
- Import and update reliably from Xero in minutes
For Accountants and Bookkeepers, Budgee becomes a shared forecasting workspace. Use it to support proactive client conversations, identify risk earlier, and move from compliance to forward-looking advice.
For business owners, Budgee becomes a daily decision-making tool. Instead of guessing, you can see the cash impact of decisions before you make them.
The result:
- No surprises.
- Better decisions.
- Confidence around cash.

budgee + Xero
Budgee is tightly integrated with Xero. It imports your cash transactions, future invoices and bills, and recurring invoices and bills to piece together the full story of your cash flow, present and future.
You can view these transactions grouped in ways that make sense for decisions, including by:
- Category
- Bank account
- Customers and suppliers
You can also switch between monthly, yearly, weekly, or daily views depending on how granular you need to get.
Budgee does not modify your Xero data. It is a read-only integration used solely for forecasting and planning.
Security and permissions are handled through Xero’s OAuth process. You always control access and can revoke it at any time.
For Accountants and Bookkeepers, multiple client organisations can be connected while keeping data fully separated.
The goal is simple: live data in, clear cash answers out.
Getting started
Budgee is designed to be simple, but there’s a lot you can do with it. We recommend booking an onboarding session to get the most out of Budgee. You’ll find the onboarding booking Calander inside the app.
If you’d like to explore it yourself:
- Click on an empty organisation slot.
- Click the Xero logo and choose “Continue with Xero”.
- Authorise the connection.
- Choose how much history to import (we recommend around 1 year), then click Import.
- When the import is finished, click Create organisation.
To refresh your data at any time, use the “Last Xero update” button in the header.
You can also watch the in-app videos that walk through the ins and outs of budgee, how to create a baseline forecast, and how to add scenarios.
Reviews & ratings
Sort and filter
Most recent reviews
Budg.ee gets me through the cash crunch - more often than I’d like
Response from budgee
A cash flow forecast app that is User Friendly and doesn't treat you like an idiot.
Response from budgee


